10代酷睿i5-10600K配得上RTX3080显卡吗,它能否完美发挥3080显卡的性能吗...相信不少玩家都会有这样的疑惑?既然这样,那咱直接用10600K(es版)搭配RTX3080 金属大师OC显卡进行装机实测,告诉你答案!
配置清单:Intel 10600k (es),微星MAG Z490 TOMAHAWK 战斧主板,影驰RTX 3080金属大师OC显卡,影驰星曜DDR4-3000 8G*2内存,HOF pro 1T M.2固态,超频三东海风云GI-R66U风冷散热,布洛芬C3机箱,安钛克 HCG-X850金牌全模组电源...
1) 配件点评:
确认过眼神,依然是你买不到的3080...相信,应该很快能买到了,毕竟梦想还是要有的。影驰RTX3080金属大师OC显卡,钢铁直男专属,反正我是真的爱了。
2 显卡参数方面:应用全新的安培架构,搭配GA102-200核心,8704个流处理单元,10GB GDRR6X显存,显卡加速频率可达1740MHz...

3
显卡侧面采用3槽镀镍不锈钢挡板和全数字接口(DP1.4a*3/HDMI2.1接口),显卡散热出风口面积加大,挡板与背板的连锁设计,安装更可靠。

4 今天的另一个主角则是Intel10代i5-10600K处理器,虽然是ES版本,但与正式版在性能上基本没啥区别。最后的14纳米工艺,全新的LGA1200插槽,6核12线程,基础频率4.1GHz,睿频最高可达4.8GHz,TDP功耗125W。当然,实际装机,建议10600KF性价比应该更高。

5 配备USB 3.2 Gen 2x2接口,传输带宽可达20Gbps,前置USB Type-C接口。散热部分配备全金属材质散热遮罩、双M.2冰霜铠甲。板载2.5G有线网卡,采用WiFi6无线网卡、支持蓝牙5.1,双雷电3接口。预装I/O护盾,装机过程更加方便。Mystic Light炫光系统可支持神光同步。

6 内存方面,今天装机使用相对保守,选择的是星曜 DDR4-3000 8G*2搭建一个双通道。钻石切割横截面,配备透明导光罩,让这款内存RGB灯效显得格外出众,同时还支持板厂灯控管理同步。8G*2容量,3000 Mhz频率,加上16-18-18-38的时序,也能满足大多数玩家需求。

7 至于主板方面,考虑到毕竟
是一颗可超频的U,所以选择的是Z490主板。微星 MAG Z490 TOMAHAWK 战斧导弹主板,14颗供电的电感,供电Mos管上压的被动散热,采用6层PCB设计,12+1+1相55A全数字供电,搭配第三代钛金电感8+4Pin处理器接口,深挖十代酷睿处理器的潜能。

8 硬盘方面,则使用的是1T 的HOF ProM.2 固态硬盘,群联PS5016-E16主控,东芝3D NAND颗粒,pcie4.0平台读写破5000,此外,搭赠名人堂特质散热马甲,可以有效保障固盘长时间高速稳定运行。
9, 10代处理器、RTX30系显卡,都对机箱散热有了更高的要求,今儿装机使用到的布洛芬C3机箱,则正是这样一款在散热方面下足了功夫的新机箱。
12 布洛芬C3,采用全新的COC降温超频架构,支持处理器/主板主动散热,兼容E-ATX及以下各种规格主板,支持360及以下规格水冷散热,机箱内部空间充裕,可完美支持30系显卡安装。
12-1
作为一款玻璃侧透机箱,C3采用的是无螺丝侧开拉门设计,一方面降低玻璃爆裂风险,另一方面也可以让用户更便捷的更换内部配件。
12-2
2个HDD硬盘位和2个2.5寸SATA硬盘位,搭配机箱前脸2个USB3.0接口,可以完美满足你的高速传输需求
13 机箱最大的亮点在于主板CPU位置的主动散热风扇,搭配机箱T型靶向式风道,能更好的给主板以及其他配件降温。此外,机箱电源仓位置也支持2个风扇辅助散热。
装机完毕,看下整机的细节图,感受下硬核主机的魅力?
整机图展示,粉色定制线搭配白色主机颜值,内置RGB灯效,整体颜值还是不错的。
性能测试
①新版鲁大师,整机得分153w,其中RTX3080金属大师OC 显卡得分72w,10600k得分50w分。
22
②接着是显卡烤机测试,开启甜甜圈进行显卡烤机测试,在室内温度27℃情况下,GPU温度稳定在64℃左右,这散热有点优秀。
23
③aida 64烤机CPU测试,在室温26℃的情况下,默频温度34℃,FPU全核心烤机81℃。

④10600K处理器,R15得分1591,R20得分3597.

27
⑤显卡3D Mark性能测试。Time Spy显卡得分17459;Fire Strike显卡得分42449;Time Spy Extreme显卡得分8678;Fire Strike Extreme显卡得分21073。Fire Strike Ultra显卡得分10700,Port Royal得分11271。

游戏测试
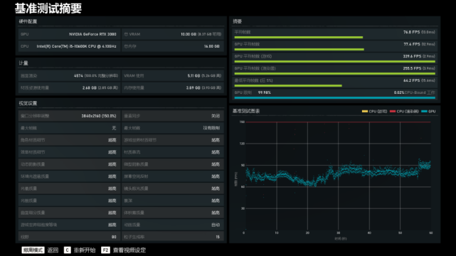
《战争机器5》4k分辨率条件下,高画质:平均帧数:94.1帧;最高画质:平均帧数:76.8帧。
29
30
2k分辨率条件下,高画质:平均帧数:160帧;最高画质:平均帧数:135.4帧。

《古墓丽影·暗影》2k 分辨率条件下,高画质,开光追,开DLSS,平均帧数:111帧;

最高画质,关光追,开DLSS,平均帧数:134帧。



装机总结
1,之前好像在不少测评中提到,Intel平台10代i7以下的处理器可能无法充分发挥RTX3080显卡的实力,小子本身并不是啥技术大拿,也不是专业的测评人,但是从上文这些比较常见的测试软件以及主流游戏的测试来看,10代i5-10600K并没有让RTX3080有啥拉胯的表现,所以其实对于普通玩家来讲,这样的搭配选择是没啥毛病的,当然,肯定不带核显的10600KF更具性价比;
2,RTX30系显卡高功耗毋庸置疑,但实际上30系显卡的散热性能表现也非常不错,至少目前使用过的几款30显卡在散热方面甚至都优于上一代RTX20系显卡;对于30系显卡搭配多大的电源目前依然是众说纷纭,但是够用的情况下,再略有富余,总没错;
3,10代Intel平台和RTX30系显卡对机箱散热也提出了更高的要求,而采用COC主动降温架构的布洛芬C3机箱正是在这样的大环境下应运而生的产物,而且C3不仅颜值在线,价格也合理,可以说是一款高性价比的电脑机箱。